安捷伦液相色谱仪(Agilent HPLC)泵模块之二元泵与四元泵的区别
就直观来讲,二元泵是两通道混合,四元泵是四通道混合,那么大家是否会觉得,四元泵优于二元泵呢?我们具体来看一看。
二元泵与四元泵的区别
1、泵的个数不同
这也是最直观的差别,对于二元泵,它由两个泵组成,而四元泵只有一个泵.

2、对脱气机的依赖
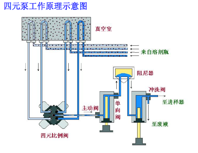
对于二元高压梯度液相色谱系统来说溶剂是泵后混合,在混合腔中混合(高压混合)。通过泵输出的液体是高压液体,在混合的时候不容易产生气泡,压力更稳定;而四元低压梯度系统是泵前混合,在比例阀处混合流动相(低压混合),混合时的液体属于常压液体(相对于二元泵混合时的压力它属于低压),低压时流动相对气体的溶解度较低,在混合时就可能有小气泡形成,导致压力波动等种种问题。
所以说,四元泵一定要配脱气机,先对流动相进行在线脱气,才能用比例阀进行混合,要不然很容易产生气泡。而二元泵可以不配脱气机就能在线混合,运行梯度方法。
3、混合的均匀度
二元泵通过分别控制两个泵的流速从而达到对流动相比例的控制,混合更均匀;而四元泵是通过多通道梯度阀的间隔开启实现对流动相比例的控制,因此进入泵的流动相是一段一段的,到进样器、色谱柱甚至检测器均是如此。假设仍然是A/B混合,如果在检测器波长254nm下,A/B都没有任何吸收,就算A/B混合没有特别均匀,基线仍然是平稳的。但是,如果检测器波长低到210nm,这时候A有了一点点吸收,B仍然没有任何吸收,或者A/B流动相吸收不一样。这样一段A、一段B的流动相流经流通池,基线肯定也是上下波动的。

4、二元泵的延迟体积比四元泵小
一般来说,我们把流动相从混合开始,最后到达柱头这段体积称之为延迟体积(delay volume)。流动相梯度的变化要到色谱柱头,才能够对分离产生影响,所以有一定的延迟。延迟体积越大,梯度的变化到柱头的时间越长,直接导致分析时间越长。
四元泵的延迟体积:混合点(泵前)-泵头-阻尼器-自动进样器-柱温箱加热块-柱头。
二元泵的延迟体积:混合点(泵后)-阻尼器-自动进样器-柱温箱加热块-柱头。
![]() |
![]() |
| 四元泵 | 二元泵 |
由此我们可以看到,二元泵的设计,已经决定了其延迟体积远远小于四元泵。这就决定了在色谱分析时间要求很短的梯度方法中,比如各种小粒径的色谱柱的快速分析方法,一般都会选择二元泵。
四元泵的逆袭
聊了这么多,大家是否觉得二元泵已经优于四元泵了呢?显然答案都没有绝对的,四元泵的使用更加普遍。
1、便宜。
成本便宜,四元泵只用一个泵头即可运行梯度条件,成本和定价上都优于二元泵。如果在运行方法条件不是很苛刻的时候,四元泵就能达到二元泵的分析效果。
PM成本(维护保养成本)便宜,两个泵头的二元泵,其单向阀密封圈等数量都是翻倍的,故障率和维修成本也将高于四元泵。
2、多通道,方便
因四元泵巨大的保有量,大部分的标准方法都是在四元泵系统下开发的,很多方法可以直接使用;如果碰到需要三相混合的分析方法,四元泵也是非常方便的。
如此,大家对二元泵与四元泵是否有了更为专业的认识。
注:本文档由仪诺嘉科技(杭州)有限公司提供,要引用请标注来源本公司官网www.instrumentguider.com。

