安捷伦液相色谱仪(Agilent HPLC)泵模块之工作原理(二)
上一节我们讲到了单元泵和二元泵,这一节小编带你认识一下四元泵。
四元泵
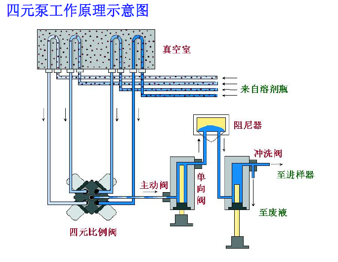
四元泵包括一个真空脱气机和一个四通道梯度泵。四通道的梯度泵包括一个高速配量阀(也称为:多通道梯度阀,英文为MCGV,也就是我们通常说的比例阀)和一个泵组件。这里需要注意的是:四元泵是通过泵前低压混合来产生梯度,脱气是低压梯度系统必需的,因此 Agilent 1260 系列的真空脱气机是四元泵系统的一部分。
四元泵工作原理
因为四元泵也是单泵,所以泵的工作原理与单元泵基本是一样的(需要了解的可以自己返回到上一章节查看),不同之处在于流入泵的液体需要先经过脱气机脱气。

在四元泵中,我们需要特别讲到多通道梯度阀(GCGV),其作用是控制溶剂比例,当所需的溶剂比例改变时,改变的不是阀开的大小而是某个通道上开启的时间。比如说:现需要的溶剂比例为40%的A和60%的B,四元泵就会在A和B之间按照40:60的比例来分配时间,在A通道上阀门打开4ms后切换到B通道上阀门打开6ms,这样一直来回切换比例阀,所以四元泵中进入泵的流动相是一段一段的。但是通过MCGV可以同时输入四种溶剂进入色谱系统。
在使用四元泵是需要注意的是:当盐溶液和有机溶剂混合时,盐溶液可能与有机溶剂完全混溶,而不会出现沉淀。但是在梯度阀的混合点、在两种溶剂的边界处,可能出现微量沉淀。重力作用使盐颗粒沉淀下来。通常,阀的A通道用于含水/盐溶液,而泵的B通道用于有机溶剂。如果使用的是这样的配置,盐将落回到盐溶液中并被溶解。当泵使用的不同配置(例如,D -盐溶液,A -有机溶剂)时,盐可能会落到有机溶剂的端口中,从而导致性能问题。

在Agilent 1260系列四元泵中使用盐溶液和有机溶剂时,建议将盐溶液接在底部比例阀下方接口处(A,D通道使用水/盐溶液),将有机溶剂接在比例阀上方接口处(B,C通道使用有机相)。有机通道最好紧挨在盐溶液通道的上面(即AB或CD组合使用,不可AC或BD组合使用)。建议用水定期冲洗所有 MCGV 通道,以除去可能在阀口析出的盐结晶。
下一章节,小编将带大家认识下二元泵与四元泵的区别。
注:本文档由仪诺嘉科技(杭州)有限公司提供,要引用请标注来源本公司官网www.instrumentguider.com。